在RTX 30系游戏本时代,硬件型号和参数更多的成为了一种纸面参考。而一款游戏本要想成为“猛机”,机型的处理器、显卡双核心硬件功耗一定要高,性能释放要够强悍!本次牛叔点评的就是这样一款高功耗狂暴游戏本——宏碁掠夺者战斧300。该机除了搭载8核16线程的i7 11800H处理器之外,还有一块被大家称作“满血版”的140W款RTX 3070独显,为当前次旗舰级别的高端产品。这样一款硬件参数耀眼的游戏本,它的实战性能如何?

优点:配置齐全且性价比不错;i7 11800H性能释放强悍;RTX 3070独显为140W高功率版;高负载C面温度控制得较好;3年保修+3年上门,售后保障全面
遗憾点:开启一键TURBO风扇噪声大;不支持独显直连;机身略重
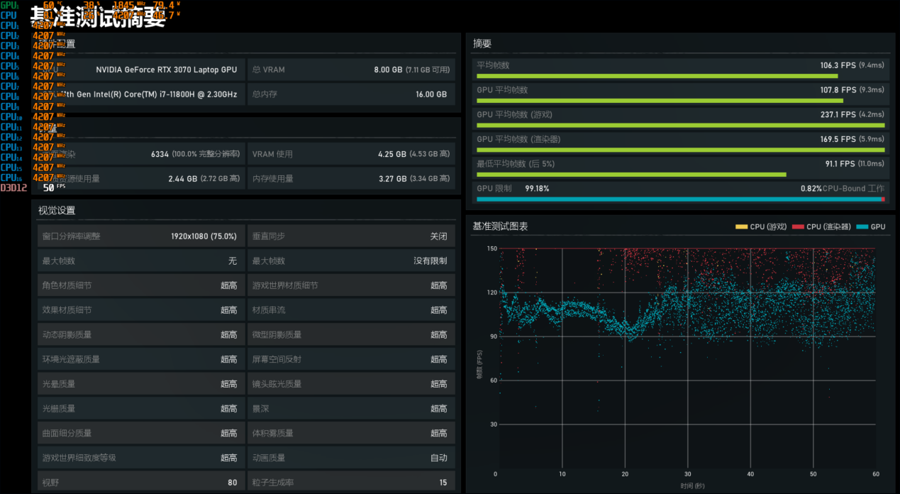
配置与规格
■屏幕:17.3英寸2560×1440分辨率100%DCI-P3色域165Hz IPS屏
■处理器:第11代英特尔酷睿i7 11800H(8/16,2.3/4.6GHz)
■显卡:NVIDIA RTX 3070 Laptop GPU 8GB(最高140W)
■内存:2×8GB DDR4 3200MHz
■硬盘:512GB M.2 PCIe SSD
■网络:AX1650i Wi-Fi6无线+RJ-45有线
■接口:2×USB3.2 Gen 1、USB3.2 Gen 2、雷电4、HDMI2.1、Mini DP1.4、3.5mm音频口、RJ-45网口
■重量:2.84kg(含58Wh电池)+1.22kg适配器(330W)
参考价格:10999元
金属AC面,细节设计用心
掠夺者战斧300在外观上承袭了家族式设计,机身细节有一些游戏元素加持,总体上呈现出的是沉稳的风格。比如机身尾部的出风口,采用的是银黑撞色设计,看起来很威猛(顺便提一句,高负载时机身的四个出风口“风力”都很足);A面左右两侧有条状装饰,中间是可发光的掠夺者图标LOGO,辨识度高。掠夺者战斧300的A、C面是金属材质,这让该机的机身更显档次。

C面有一些设计值得一提,键盘的左上方区域独立设置了一个“TURBO”按键,按下即可在风扇“最大模式”和“自动模式”下面切换,操作方便。另外,在右侧的数字键盘区域还有一个独立的掠夺者按键,该按键可一键启动掠夺者感应控制系统,这是一个整合了性能模式、风扇控制、RGB灯效等功能设置的内置软件,方便玩家根据不同的喜好、使用环境等进行个性化设定。

从牛叔的使用体验来看,该软件的功能和易用性大体上令人满意,算是做得比较好。但有一点可以优化:在关闭TURBO之后,性能模式会自动回到“默认模式”,而不是之前设定的“野兽模式”,需要手动进行切换,稍显麻烦。
掠夺者战斧300的机身重量为2.84kg,作为一款17.3英寸的大屏机型,便携性相对一般。好在机身不算厚,这点挺不错,让该机看起来的确没有重型机身游戏本的粗犷感。

处理器性能释放:单考稳定70W,渲染满载85W+
评测款掠夺者战斧300搭载的是英特尔第11代英特尔酷睿i7 11800H,这是一颗标压H45处理器,具备8核16线程规格,默认TDP 45W,最高睿频4.6GHz,三级缓存达到了24MB。当然,如果你经常看评测就知道,对于i7 11800H,最明显的特性就是“高功耗高性能”。所以,最关键的点是,掠夺者战斧300的性能释放能达到多少瓦?
在室温26℃左右,对掠夺者战斧300进行单考处理器(FPU)测试(测试时机器设定为“野兽模式”模拟日常使用),持续考机半小时,该机的处理器运行状态如下:i7 11800H的功耗约为70W。截图时的处理器实时状态是70W/100℃/3.43GHz。这样的表现,在i7 11800H游戏本算是强力机型,不过,同时大家也可以看到,处理器的温度不低。

另外,开启一键TURBO之后,风扇转速会达到最大,此时进行单考FPU测试,处理器功耗会提升到78W左右,频率提升到3.61GHz,温度则没什么变化。下面从实测数据分析。

可以看到,在基准测试中,掠夺者战斧300搭载的这颗i7 11800H表现十分强悍!比如在大家最熟悉的Cinebench R20多核测试中,该机的多核分数达到了5364,相比65W款的i7 11800H提升幅度达到了14.5%,另外,目前只有少数机型在该项测试中可以突破5000,而这些机型基本都是狂暴猛机。同时在基准测试中,掠夺者战斧300的成绩也全部超越了77W的锐龙7 5800H。

这可能出乎不少用户的意外,因为77W左右的i7 11800H我们以前也测试过,但其测试成绩并没有像掠夺者战斧300如此剽悍,这是什么原因呢?实际上,当掠夺者战斧300跑基准测试时,它的处理器爆发功耗非常高,比如在下面的Cinebench R23多核测试中,它的最高瞬时功耗超过了100W!爆发状态持续时间大概有半分钟,所以在短时基准测试中,掠夺者战斧300的成绩极为亮眼,为目前移动平台第一梯队的机型,或者说,是牛叔测试过的机型里的前几名。

那么,新的问题来了,掠夺者战斧300搭载的i7 11800H在长时满载状态下表现如何?会像基准测试中那么勇猛吗?针对这个问题,牛叔利用Blender六个场景连续渲染来考察该机处理器的满载情况(为了测试该机的最大性能,满载时开启了一键TURBO),牛叔也在测试时重点观察了其i7 11800H的运行情况:最高爆发突破100W,长时稳定输出功耗则是88W左右,大幅度超出考机功耗!最终该机的测试成绩对比如下所示:


毫无疑问,不管是从满载功率来看,还是从最终的渲染耗时来看,掠夺者战斧300的处理器性能释放都极为出色!尤其是在耗时较长的classroom和victor场景中优势最为突出。并且,该机的处理器性能不仅仅是在酷睿平台游戏本里遥遥领先,也胜出了高功率版本的锐龙7 5800H,堪称性能狂飙!

▲Blender渲染过程,处理器实时状态为89W/4.09GHz,距离全核最高频率也就一步之遥
当然,从实测情况来看,你或许会说,掠夺者战斧300的i7 11800H处理器渲染满载时温度较高。的确,高功率高频率不仅带来了高性能也带来了高内核温度。针对这点,牛叔特意在该机考机和满载渲染时感受了C面温度——结果是仅微有热感,完全不影响使用。不过有一点需要注意,开启一键TURBO后风扇噪声大,平时使用建议切换到“野兽模式”。

▲其实在视频类应用比如视频转码中,跑到65W就达到了4.2GHz的频率(全核最高睿频),温度也就85℃左右
综合来看,关于该机的处理器性能情况,我们可以得出评价:性能释放超强,在同处理器机型中处于领先地位!
140W款RTX 3070:2K 最高画质妥了!
测试款掠夺者战斧300搭载的独显为英伟达GeForce RTX 3070 Laptop GPU,RTX 30系移动平台里的次旗舰型号,详细参数方面,具有5120个流处理器,8GB显存,基础频率1110MHz,加速频率1560MHz。在FurMark中单考显卡,这块RTX 3070在140W上下波动,也就是大家俗称的“满血版”。

显卡基准性能测试
从3DMark的基准测试结果来看,掠夺者战斧300搭载的140W款RTX 3070分数不错。在Time Spy测试项目中显卡分数为10499,相比130W款RTX 3060(两款机型均不支持独显直连,更好对比 )有约22%的性能提升;而在Prot Royal光线追踪测试中,得分为6324,相比130W款RTX 3060性能提升幅度约为25%;在Fire Strike Extreme测试中,得分为13595,相比130W款RTX 3060则有约27%的领先。

FHD游戏性能测试
首先是全高清分辨率最高画质游戏测试,牛叔加入了130W 款RTX 3060游戏本的测试成绩作为对比。不过需注意一点,参考机型的处理器平台有所不同,因此测试结果仅供参考。

从测试帧速来看,掠夺者战斧300在FHD下表现十分给力!即便是著名的烂优化游戏《赛博朋克2077》在FHD预设超级画质下也有60fps左右的平均帧速,游戏体验流畅。至于其他3A大作,轻松达到68~108fps之间,流畅度跟高。当然了,超过130W的RTX 3060游戏本更不在话下。

▲《战争机器5》,FHD最高画质下掠夺者战斧300测试帧速为106fps
因此,RTX 3070的真正战场其实已经达到了2K分辨率级别,而掠夺者战斧300搭载的也正是一块2560×1440分辨率165Hz电竞屏,我们加大压力到2K分辨率。
2K游戏性能对比测试

实测来看,掠夺者战斧300在2K分辨率最高画质下可以搞定目前绝大多数3A游戏,大多数游戏都能达到60fps及以上的帧速,游戏体验流畅。当然了,如果你想要更高的帧速,那么可以适当降低一些画质设定,流畅度还会进一步提升。而对于《赛博朋克2077》这种在2K分辨率下帧速表现不佳的游戏,玩家则可开启DLSS选项来提升帧速。也就是说,总体而言,140W的RTX 3070应对2K分辨率,妥当!

▲《刺客信条:奥德赛》2K最高画质,掠夺者战斧300平均帧速为58fps,RTX 3060帧速较低,因为爆显存了
结合FHD和2K游戏实测,可以看出:掠夺者战斧300在FHD最高画质、2K最高画质下均能流畅运行当前主流单机大作,次旗舰满血RTX 3070独显威力的确强大。
双考测试:整机满载约180W
室温25℃左右,利用Aida64和FurMark对掠夺者战斧300进行双考测试(采用野兽模式,以模拟用户玩游戏时的情况),半小时之后的情况如下所示:i7 11800H处理器的封装功耗约为55W,频率在2.67GHz左右,处理器实时温度为96℃;RTX 3070的功耗约为125W,频率1400MHz左右,温度在83.6℃附近。

另外,如果开启一键TURBO,双核心功率基本无变化,不过温度都有所降低,处理器会降至93℃左右,显卡则降至80℃左右,但此时风扇噪声明显增强,键盘上方约59分贝,日常使用建议在野兽模式下。
暂缺内部图
表面温度和噪声:C面整体温度较低,热量堆积在键盘中部,最高约45℃,左侧操控区域在40℃左右,仅能感受到细微的热感。满载时风扇噪声较大,键盘上方区域约为55分贝。

从双考满载来看,掠夺者战斧300的表现不错。180W的整机性能释放,搞定i7 11800H和RTX 3070双核心组合无压力,且C面的操控区域凉爽,是一款性能释放猛机!
屏幕、SSD和接口
掠夺者战斧300的细节配置规格也相当高,该机搭载的是一块17.3英寸2560×1440分辨率165Hz高色域屏,响应速度3ms。实测色域为100%sRGB,100%DCI-P3色域,最高亮度约360尼特。色准方面,△E最大值为1.95,最小值0.50,平均值1.09。无论是分辨率、刷新率还是色彩表现都不错,日常使用、游戏娱乐体验都比较棒。

内存为游戏本标准的8GB×2双通道组合,标配的是 PCIe 4.0 SSD,读写速度快,内部额外预留了一个M.2硬盘位和一个2.5英寸SATA硬盘位,且附赠有硬盘线,有大容量储存需求的玩家可自行升级。

接口方面,掠夺者战斧300的易用性和扩展性都很优秀。机身带有三个USB大口,两侧均有分布:左侧是两个USB3.0 Gen1,右侧是一个USB3.2 Gen2;有两个视频扩展口,一个是Mini DP,一个是HDMI 2.1,方便外接多个显示器;此外,作为一台11代酷睿游戏本,该机还有一个雷电4接口,带宽高,也可接驳更多设备。

结语
掠夺者战斧300是一款性能释放剽悍的i7+RTX 3070猛机,也是一款“满血”RTX 3070游戏本,在硬件配置、性能实战、屏幕和接口等方面基本挑不出什么槽点来,并且支持3年上门服务,售后服务也很完善。从玩家使用角度而言,需要注意的是该机在开启一键TURBO只有风扇噪声较大,日常使用建议用常规高性能模式。另外该机不支持独显直连,不过这点对3A游戏影响不大。
购买建议方面,目前该机的参考价格为10999元,促销时还有1000元左右的优惠,性价比更高。总的来说,作为一款狂暴满血RTX 3070游戏本,牛叔认为该机综合表现出色,是追求高性能玩家的不错选择。