
主要配置
处理器:AMD锐龙7 5800H
显卡:AMD Radeon RX 6600M/8GB GDDR6
内存:DDR4 3200 8GB×2
硬盘:M.2 NVMe 512GB
屏幕:16.1英寸/144Hz/FHD/100% sRGB
电池:83Whr
适配器输出功率:230W
网络:WiFi 6/蓝牙5.2/千兆LAN
机身重量:2.3kg
适配器重量:0.75kg
参考售价:8199元
目前由于显卡缺货而且价格居高不下,很多原本打算DIY装机的玩家转而考虑价格更合理、货源相对更充足的游戏本,这也使得主流游戏本市场行情更加火爆。基于AMD RDNA2架构的Radeon RX 6000M移动GPU游戏本产品现已全线上市,其中采用Radeon RX 6600M的产品正是瞄准了1080P高帧率游戏需求而来,誓与N家的RTX 3060一决高低。不过,我们不要忘了AMD可是同时拥有高性能X86处理器和GPU研发能力的厂商,那么CPU+GPU“双绝合体”的游戏本,又有何过人之处呢?我们不妨来看看惠普暗影精灵7 锐龙版这款AMD双绝游戏本的实战表现吧。
ZEN3+RDNA2“双绝合体”,强的不仅是性能

锐龙5000系列移动处理器采用ZEN3架构,执行效率相比上代最多提升19%
我们手中这款惠普暗影精灵7锐龙版是首批AMD超威卓越平台(AMD Advantage)设计框架游戏本之一,这一框架对游戏本的方方面面做了详尽的要求,涵盖机身、显示屏、SSD硬件配置、输入输出、软件控制与优化、系统与游戏响应、供电充电和续航、温度与噪音等等关键因素,将AMD Radeon RX 6000M系列移动显卡AMD 锐龙5000系列移动处理器与AMD独有的智能技术以及其它先进的系统设计特性相结合,旨在提供更好的游戏体验,更强的性能和响应速度,从而重新定义高性能移动游戏。
首先,普暗影精灵7配备了AMD锐龙7 5800H移动处理器,采用了7nm ZEN3架构,相对上代IPC得到了最多19%的提升,在诸多电竞网游中获得了极大的帧率提升,而它8核心16线程的规格,也可以轻松应对未来的大型3A游戏和一些3D渲染建模、视频后期剪辑的设计工作。此外,由于采用了领先对手的7nm工艺,锐龙5000系列移动处理器也具备优秀的能效比,对于笔记本来讲,这就意味着更加宽松的散热要求和更长的续航时间。惠普暗影精灵7锐龙版配备的AMD锐龙7 5800H默认TDP设置为45W,而实测中长时间功耗释放可达60W,性能表现相当抢眼,大家可以关注后面详细的测试。

Radeon RX 6600M专为FHD高帧率游戏体验而设计,RDNA2架构也带来了更好的能效表现
之前我们已经对采用RX 6800M的游戏本进行了测试,RDNA2移动旗舰的性能与能效表现确实令人满意,而针对主流游戏本的RX 6600M,在规格方面更是针对FHD高帧率游戏应用进行了“量身定制”。采用RDNA2架构的Radeon RX 6600M配备了28个计算单元,1792个流处理器,游戏频率可达2177MHz(惠普暗影精灵7搭载的RX 6600M实测游戏频率可达2400MHz以上),配备32MB无限缓存,带来更高的显存带宽利用率。显存方面,搭载了128bit/8GB GDDR6显存,相比RTX 3060的6GB优势明显,毕竟像《看门狗:军团》这样的3A游戏,FHD极限画质下也是要求6GB以上显存的,未来这样的3A游戏也会越来越多。

双绝合体黑科技:SmartShift自动平衡性能输出,更多性能、更高能效
真正的重点来了,市面上锐龙5000移动处理器+N卡的优秀游戏本也不少,但是只有锐龙5000移动处理器+Radeon RX 6000M显卡的游戏本,才能享受到AMD这项“合体黑科技”:SmartShift自动平衡性能输出技术。简单来说,就是系统会根据实际应用的类型、对处理器和GPU需求侧重点自动调节功率分配,在吃显卡的游戏应用中,功率分配偏向显卡,在吃处理器的专业应用中,功率分配偏向处理器,从而获得更佳的性能与能效表现。我们知道,对于散热条件极其苛刻的笔记本来讲,更智能的功率分配避免了更多无谓的电能消耗,也就意味着更宽松的散热需求和更出色的噪音控制,这也是SmartShift技术的核心价值所在。


Radeon RX 6000M同样支持SAM显存智取技术,性能得到进一步提升
AMD早在Radeon RX 6000台式机显卡发布时就宣布了SAM显存智取技术,可以让处理器访问全部的显存(如果不支持该技术,仅仅只能访问256MB),从而获得更好的性能。从之前的测试来看,开启该技术可以获得最多20%的帧率提升,还是非常可观的。而采用RDNA2架构的RX 6600M与锐龙5000移动处理器搭配当然也是支持此项技术的,这也称得上是“双绝合体黑科技”之一了,非双A组合的游戏本自然是无法享受到的。当然,除了这些之外,AMD“双绝”游戏本还有很多抢眼的游戏技术,我们可以在后面的测试中详细体验。
接下来,就让我们先来看看惠普暗影精灵7这款AMD超威卓越平台游戏本吧。
FHD大屏游戏利器,双绝合体战力爆棚

稳重大气的轻磨砂枪灰色外壳手感和档次感都相当不错,A面OMEN的镭射LOGO尤其抢眼
惠普暗影精灵7系列产品线型号还是很丰富的,外观模具方面稳重商务风融合硬朗电竞风的家族特色非常明显,枪灰色轻磨砂外壳质感与档次感都非常不错,比不少浮夸外观的游戏本的“土嗨”感简直高出几个级别。

16.1英寸144Hz高色域大屏幕无论打游戏还是看片都相当爽
惠普暗影精灵7锐龙版配备了一块16.1英寸144Hz的窄边框高色域大屏幕,B面屏占比高达81%,大尺寸屏幕打游戏看片自然更爽,而144Hz的高刷新率也正好与RX 6600M FHD高帧率游戏定位相符合,性价比做到了黄金平衡。此外,这块面板色域也达到了100% sRGB水平,并通过了莱茵TÜV+Eyesafe低蓝光认证,对于需要长时间玩游戏和做设计的朋友来说还是挺适合的。C面配备的是87键下沉式键盘,短键程更适合需求快速响应的游戏玩家,自带的白色背光既解决了低照度下的按键定位需求,又不会产生过多的光污染,对于讨厌RGB光污染的玩家来讲比较适合。

常用接口齐备,HDMI支持独显输出,读卡器则兼顾了商务与设计应用场景需求
笔记本右侧是进风口和两个USB 3.0 Type-A接口,左侧则提供了3.5mm耳机接口、有线网卡接口、USB 3.0 Type-A/C、mini-DP和HDMI,其中HDMI接口支持独显输出,而Type-C接口支持移动设备充电、数据传输和DP1.4视频输出。此外,左侧还配备了SD读卡器,这让惠普暗影精灵7又增加了一些商务应用的属性,毕竟性能强劲的游戏本同时也可以当作设计师电脑使用。

双风扇4热管的散热模组是高端游戏本的标配
拆开D面,可以看到惠普暗影精灵7锐龙版配备了4热管双风扇散热系统,对于CPU+GPU最高功率释放可达135W的暗影精灵7锐龙版来讲算是不错的配置了,更何况惠普还采用了97高密度扇叶、三相马达的散热风扇,风量提升6%,噪音降低3dBA,实测就算是手动开到全速运转,噪音也并没有多么夸张,自动设置下更是相当安静。此外,从图中也可以看到,笔记本配备了双内存插槽,搭载了双8GB DDR4 3200内存,512GB SN730 SSD,以后要是升级更换,也比较方便。

惠普官方的OMEN Gaming Hub可以轻松设置性能模式和散热方案
暗影精灵7可以通过惠普官方的OMEN Gaming Hub软件监控和设置性能模式和散热方案,风扇转速也可以通过曲线进行手动细调,对噪音敏感的玩家可以找到最适合自己的设置。此外,开启狂暴模式可以充分发挥整机的性能,因此后面的性能测试都在狂暴模式下进行。
实战测试!性能释放无压力,FHD游戏大作流畅玩


暗影精灵7上搭载的AMD锐龙7 5800H长期PPT功耗可达60W
其实有关AMD锐龙7 5800H处理器的测评数据大家已经看过很多了,这里我们主要是看看惠普暗影精灵7上这颗默认TDP 45W的AMD锐龙7 5800H的性能释放水平到底如何。从测试来看,虽然60W的Intel酷睿i7 11800H在CPU-Z这样的短期爆发测试中表现略有优势,但在需要长时间满载渲染输出的Blender测试中就明显不及7nm工艺的AMD锐龙7 5800H了,而我们实测发现,这颗AMD锐龙7 5800H在惠普暗影精灵7上功耗释放达到了60W,性能确实超出预期,3D渲染输出性能最多超过Intel酷睿i7 11800H大约10%之多。


实战游戏中,暗影精灵7搭载的RX 6600M性能释放达到了85W,频率高达2415MHz
既然是AMD“双绝”游戏本,那么RX 6600M独显的性能当然是关注的焦点,而它和RTX 3060孰强孰弱呢?我们选择了一款同样采用AMD锐龙7 5800H处理器的游戏本来对比,它搭载了125W的RTX 3060显卡,基本上也是顶级规格了。从1080P游戏大作测试来看,RX 6600M和RTX 3060基本上是互有胜负,总的来说RX 6600M胜得略多,而在《刺客信条:英灵殿》这样的AMD优势游戏中,RX 6600M几乎保持了碾压的态势,优势达到了37%之多。而从基准测试部分来看,RX 6600M的DX11性能好于RTX 3060,RTX 3060的DX12性能又略好一点,这也符合RDNA2与安培架构各自的特色。
总的来说,在大多数玩家最常玩的传统光栅渲染游戏大作中,RX 6600M(85W水平)与125W的RTX 3060互有胜负,而RX 6600M胜的多一些,综合表现更好,称得上是FHD游戏利器。不过,如果考虑到功耗的话,采用RDNA2架构的RX 6600M就完胜了,毕竟85W都能胜过125W,这能效比优势确实太明显了。更低的功耗意味着笔记本可以更容易做轻薄,适配器功率变小也可以做得更小更轻,便携性优势就凸显出来了。
AMD SmartShift黑科技怎么工作?我们测给你看

在AMD Radeon Software的性能指标面板中,我们可以看到SmartShift的工作情况
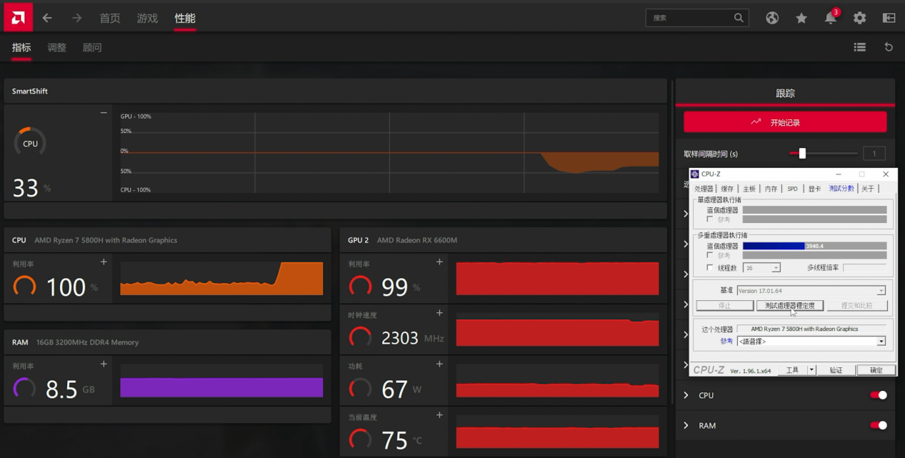
前面我们也介绍过了,锐龙5000移动处理器+RX 6000M显卡可以支持SmartShift自动平衡性能输出,针对不同应用智能调节CPU与GPU的功率比例,从而提供更好的性能和能效表现。那么它是怎么工作的呢?我们在AMD Radeon Software的性能指标界面下就可以看到SmartShift的工作情况,它对应的曲线代表了当前功率分配的侧重方向,向上则偏重GPU,向下则偏重CPU,从上图来看,我们运行《刺客信条:英灵殿》的时候显卡跑到了85W,此时CPU利用率仅30%,因此它们的总功率和散热条件其实还有富余,SmartShift用不着启动。

玩游戏时同时进行CPU-Z考机,SmartShift将总功率调整偏向CPU,调整幅度为33%
如果我们在玩《刺客信条:英灵殿》的时候同时开启CPU-Z对CPU进行考机,此时CPU占用率直接拉到100%,SmartShift功能判断到我们需要更强的CPU性能,因此将总功率向CPU偏移了33%,CPU获得了更高的功率输出,GPU的输出功率则从85W调整为了67W。此时CPU+GPU的功率输出已经处于满负荷状态,而SmartShift如此调整正是为了在不额外增加功耗和散热压力的情况下,提供更好的CPU性能。当然,实际上此时游戏的帧率也只是小降了几帧,流畅度完全没有明显影响,可见AMD平台的资源调度已经调校得相当好了,现在已经没有网传的AMD平台会莫名卡顿的情况了。

使用POV-Ray进行实际的CPU渲染输出,SmartShift的调整情况也基本类似
如果觉得用CPU-Z来考查SmartShift的工作原理太过标准化,我们也用POV-Ray的CPU渲染模式来进行了测试。从测试结果来看,这次分配给CPU的功率比例还小一些,GPU的功率还保持在了73W水平,游戏帧率基本上也就降了两三帧的样子,流畅度完全没受影响。
考机/温度表现,这款AMD双绝游戏本使用体验真的好

双考触发SmartShift自动调整,CPU+GPU总输出保持135W左右
我们同时使用Prime95与Furmark对暗影精灵7进行双考(风扇转速此时达到最高,有比较明显的风声,在可接受范围内),此时由于是满功率输出,触发了SmartShift自动调整,可以看到CPU+GPU总输出大约135W左右,总功率偏向CPU大约31%,显卡输出75W左右,CPU的PPT功率大约60W的样子。温度方面,显卡最高75℃,处理器最高95℃,都属于正常表现。

即便满载考机,C面最热处仅有41.9℃,平常要触摸的位置都非常凉快,还不到35℃
暗影精灵7给我们留下最好印象的地方就是它的散热处理,使用体验真的很棒。从热像仪拍摄的图片可以看到,满载考机状态下(环境温度27℃),C面最热处是左上角完全不会去摸的一个位置,即便如此也仅有41.9℃,而键盘区域都不到35℃,触感就是温温的,腕托部分更是冰冰凉,玩家就算是长时间玩游戏,也不会因为C面太热而影响游戏体验,这可比不少“手掌烧烤盘”游戏本强太多了。当然,AMD的7nm处理器与显卡、SmartShift技术都是功不可没的。
此外,续航方面,开启PCMark 10长续航模式运行办公测试,50%屏幕亮度下,基本上可以扛9个小时。虽说游戏本续航并不是首要卖点,但9小时续航也就意味着满电出门,一天的日常工作都能对付过去了,晚上回家再插电玩游戏,游戏工作做到两不误,岂不美滋滋。
总结:FHD游戏本中的卓越之作,体验远超预期
惠普这款暗影精灵7锐龙版是AMD超威卓越平台的代表产品之一,而AMD锐龙7 5800H+Radeon RX 6600M的黄金组合也确实称得上是FHD高帧率游戏甜品级解决方案。从实测来看,这套组合不但可以在FHD极限画质下流畅运行主流的3A大作,电竞网游更是可以达到100fps以上的流畅帧率,对于主流玩家来讲性能是完全够用的。此外,8核心16线程的AMD锐龙7 5800H也可以满足一些专业级的设计应用需求,可谓一机多能,工作娱乐全HOLD住。得益于SmartShift技术和7nm芯片制造工艺,惠普这款游戏本在散热设计和使用体验方面也做得非常出色,CPU+GPU输出功率可达135W,而C面键盘区域温度最高也不到35℃,长时间玩游戏也不会觉得烫手,就凭这一点就秒杀一众“烧烤盘”游戏本了。总的来说,惠普暗影精灵7锐龙版给 “AMD超威卓越平台”树立了一个很好的标杆,告诉玩家只要认准“AMD超威卓越平台”,就能买到体验超群、性能卓越、功能实用的高性价比游戏本。